πΎWallet Profile

Start by entering an Address, or ENS, in the home page search bar or the top navigation bar. And you will get:

Basic information:
In addition to checking the address balance and creation time, Scopescan provides ID tags, on-chain behavior tags, and name tags as well as ENS registered and other social reveals, which provides web2 and web3 social media accounts associated with this address.

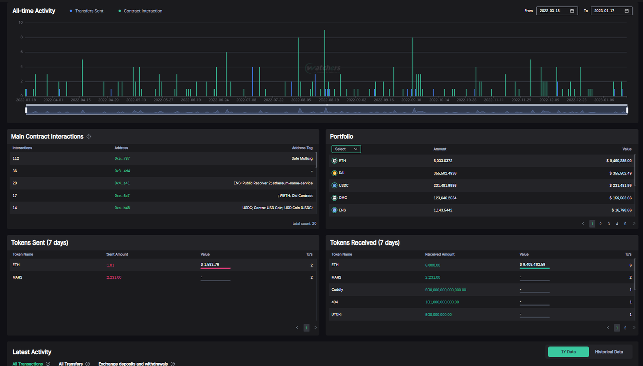
Wallet Overview:
Provides an overview of the activity chart, portfolio holdings, token transfers(7D), and main contract interactions.

NFT Collection:
An overview of the address's NFT holdings and transactions.


Entity Analysis:
This page focuses on data from the address Entity (Entity refers to a cluster of addresses that are highly related to one address).

Address Entity Graph:
A visual tool to analyze an address entity. You can see all EOA's, NFTs, and Exchange deposit addresses associated with the wallet. You are also able to visualize related clusters to do your own research and conclusions.
Check detail at
π§ββοΈAddress Clustering
AML Risk Score
Check detail at
β οΈAML Risk ScoreLast updated